廢水處理設備的種類功能區別很多,在不同行業的廢水領域所需要的廢水處理設備的種類及使用配件都有差別,廢水處理設備主要有哪些?廣碧環保為你區分廢水處理設備。
廢水設備按流程劃分常見的有:
1、預處理:粗格柵、細格柵、砂水分離器,螺旋壓榨機等,如果有需要預處理加藥,自動配藥裝置、投藥裝置。如果是工業廢水,那預處理階段更復雜,每個行業都不一樣。
2、生化階段:曝氣風機、潛水攪拌器、回流泵、曝氣器或曝氣管,推流器等,根據工藝不同、水質不同,設備選型差異較大。
3、深度處理:工藝不同,選型不同,這里都列不完,具體可以根據工藝選擇
產品相關類別:水處理設備、自清洗過濾器、全自動反沖洗過濾器、壓差過濾器、高精度過濾器。
自清洗過濾器可去除水中泥沙、粘土、懸浮物、藻類、生物粘泥、大分子細菌、有機物及其它微小顆粒等雜質。廣泛用于食品、石油、化工、造紙、賓館、冶金、礦業、電力、灌溉、養殖、循環水、中水回用、市政用水、各種預處理過濾等行業。
廢水處理設備工作流程圖解UASB構造圖

帶式干燥器

臭氧消毒流程

單級萃取流程

電滲析裝置

反應區與三相分離設計參數

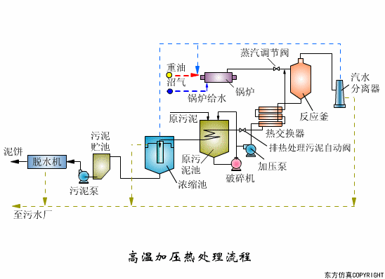
高溫加壓熱處理流程



過濾原理

隔膜泵

漸減曝氣法

階段曝氣法

接觸氧化池

完全混合法基本流程

矩形氣浮池

氣流動力流化床

連續式重力濃縮池

立式多段焚燒爐

流化床焚燒爐

逆流回轉焚燒爐

逆流加料蒸發流程

順流加藥蒸發流程

平流加料蒸發流程

射流式水力沖擊式空氣擴散裝置

水下空氣擴散裝置

水力循環攪拌

污泥最終處置與利用

比阻測定



